Generative Engine Optimization (GEO)

Analysis, Recommendation & Narrative Control in AI Systems

GEO helps brands secure visibility in an AI‑driven world by ensuring they appear accurately and advantageously in answers from systems like ChatGPT, Gemini, and Perplexity. Through our exclusive DACH licensing of the Whitebox GEO Platform, clients see exactly how AI models talk about their brand today — and what needs to change to strengthen visibility and trust.

The platform goes beyond diagnostics: it delivers clear recommendations, prioritized actions, and AI‑optimized content fixes that directly improve how LLMs interpret and recommend your brand. At jack rabbit, we focus on real business outcomes, offering tailored GEO solutions for Brands, Local Businesses, E‑Commerce, and targeted content creation through creators and influencers.

As consumers increasingly rely on AI for discovery and decisions, GEO gives brands the strategic control they need to shape their reputation and visibility in an AI‑first landscape.

Trusted by

Control What AI Says About Your Brand.

LLMs and AI search engines are already forming an opinion about you. We make sure it's the right one. With our GEO service, you take narrative control.

Step 1:
Brand Onboarding for AI

We Teach Your Brand How to Talk to AI.

  • Narrative Definition: Together, we define the core messages, values, and USPs you want AI systems to learn and repeat.

  • Knowledge Base Creation: We identify, structure, and optimize the content that supports your desired story.

  • Goal Setting: We determine how and where your brand should appear as "the answer."

Step 2:
AI Perception Analysis

We Show You the Unfiltered Picture: How AI Sees Your Brand Today.

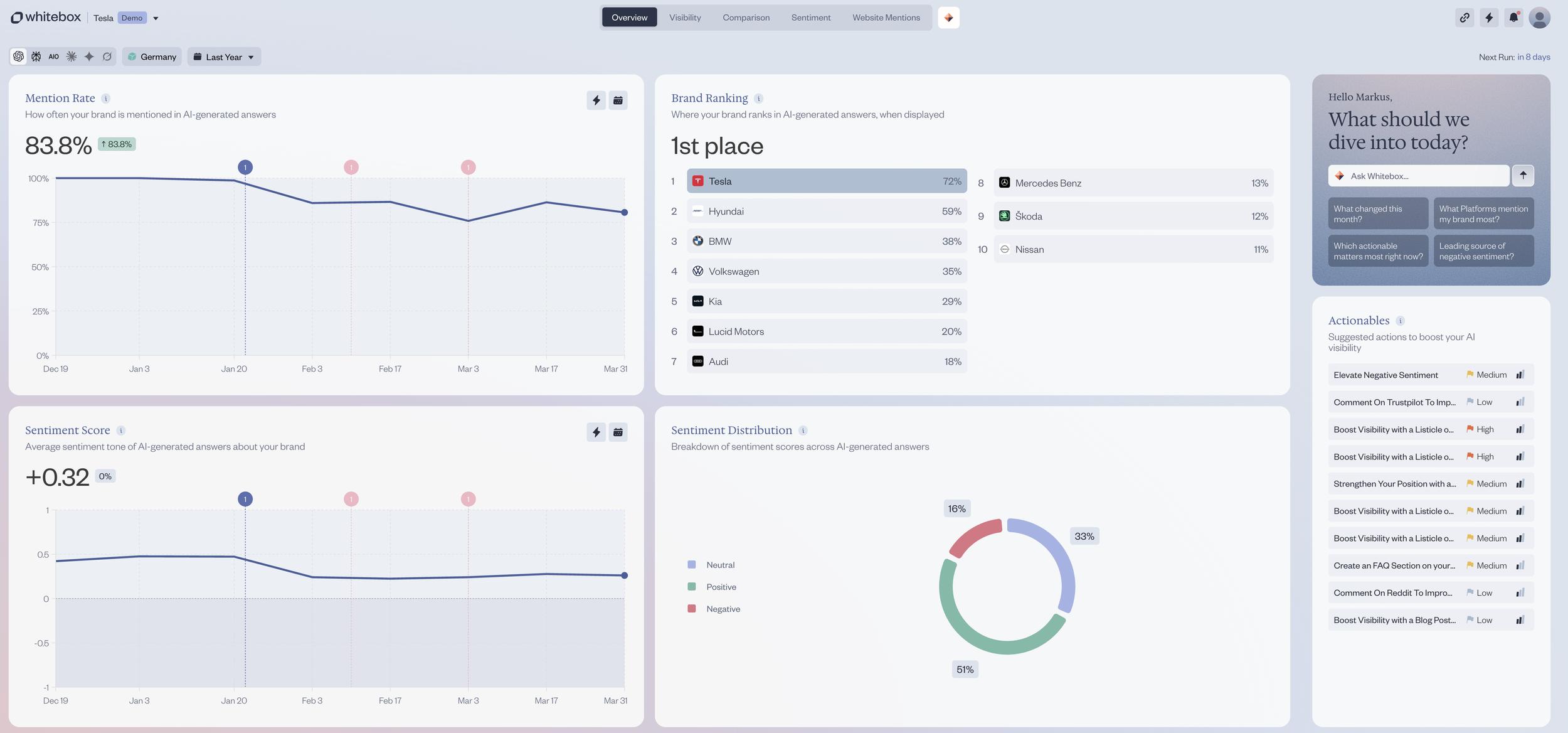
  • Visibility Check: How often are you mentioned? (Mention Rate)

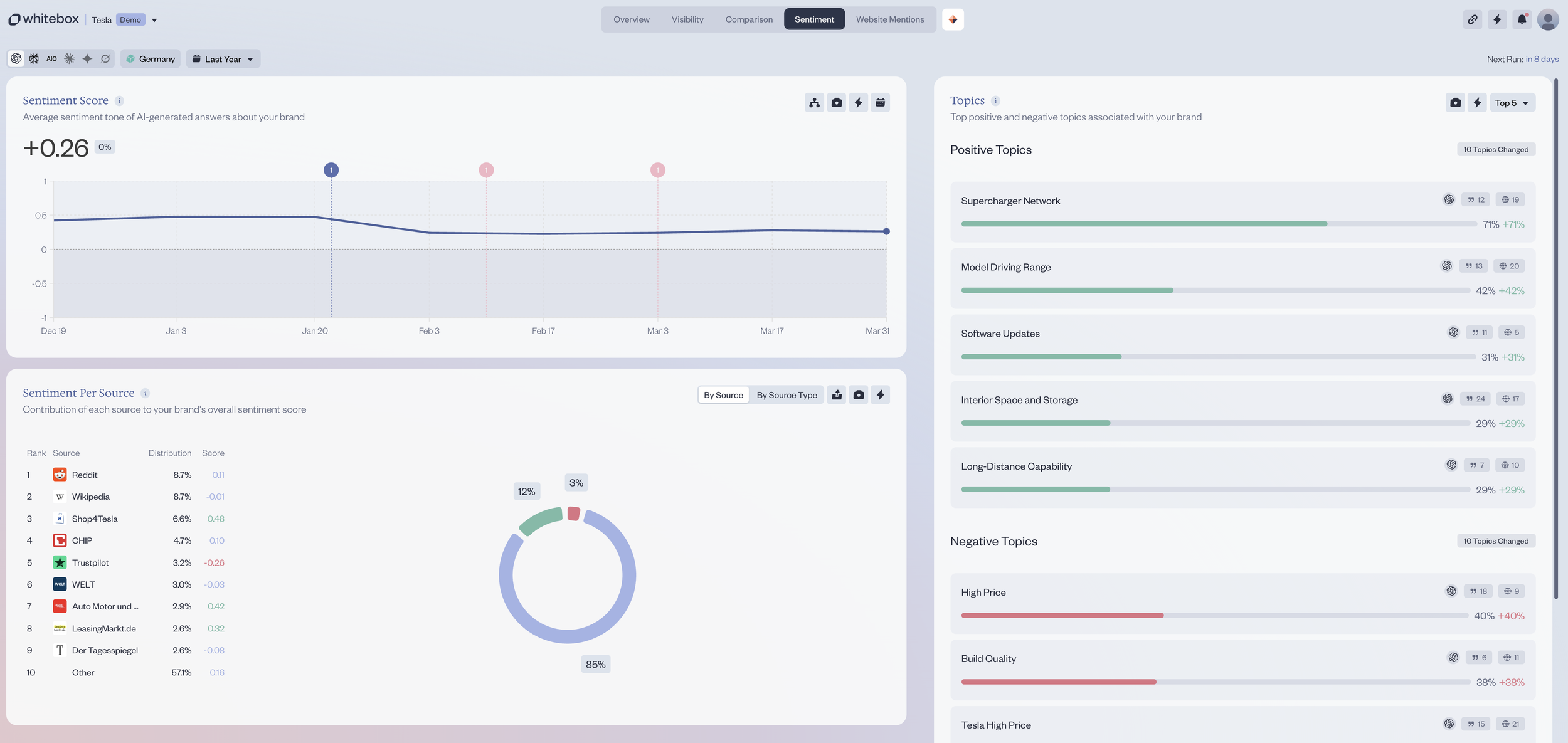
  • Reputation Analysis: How is your brand being discussed? (Sentiment Score & Distribution)

  • Ranking & Competition: Who dominates the answers in your category? (Brand Ranking)

  • Topic Analysis: What positive and negative topics are associated with you? (Topics)

  • Source Audit: Where does the AI get its information about you? (Comparison Top Sources)

Step 3:
Actionable GEO Strategy

From Insight to Action: Your Plan for Narrative Leadership.

  • Prioritized Actions: Based on the analysis, we create a clear, actionable plan.

  • Content Roadmap: We define which content needs to be created or optimized to fill narrative gaps.

  • Engagement Strategy: We identify which platforms (e.g., Reddit, Wikipedia) require strategic action to influence the narrative.

Step 4:
Implementation & Continuous Optimization

We Keep Going Until Your Story Is Right.

  • Implementation Support: We guide you in executing the measures from your strategic plan.

  • Performance Monitoring: We track the evolution of your AI visibility and sentiment over time.

  • Iterative Adjustment: The AI landscape is constantly changing. We continuously adapt your strategy to secure and expand your position.

Make Every AI Answer Hit the Target

We don’t just analyze how AI sees your brand — we deliver strategic GEO solutions that fix visibility gaps, shape customer decisions, and unlock measurable growth across AI‑powered journeys.

  • We strengthen the signals that shape how AI systems talk about your brand — driving better recognition, stronger positioning, and more impact in AI‑driven decision paths.

  • We strengthen the signals that shape how AI systems discover, compare, and recommend your products — ensuring they show up more often, rank higher, and convert better across AI‑driven shopping journeys.

  • We strengthen the signals that help AI systems correctly surface your locations — making it easier for customers to find, trust, and choose your business in their area. Ideal for multi‑location brands and local businesses that need to appear reliably in AI‑driven local search and recommendations.

  • We identify where AI systems overlook, misinterpret, or underrepresent your brand and close those gaps through culture‑driven content. By combining GEO insights with deep cultural analysis, we create highly specific, relevant signals that help LLMs understand, classify, and recommend your brand more accurately for both algorithms and real people.

  • We reveal how strongly your content is used, cited, and trusted by AI systems — giving publishers full transparency into their real thematic authority across LLMs. By identifying relevance gaps and optimization opportunities, we help strengthen the signals that drive AI visibility, improve content performance, and demonstrate to advertisers why your pages matter in an AI‑driven landscape.

GEO Services

Flexibility in Execution

You decide how deep we go and how much of the AI optimization journey you want to own. Through our exclusive DACH partnership with Whitebox, we offer complete flexibility in how your organization adopts Generative Engine Optimization. Whether you prefer to build internal expertise or rely on fully managed execution, we deliver the strategy, technology, and training needed to improve how AI systems understand, rank, and recommend your brand.

  • We license Whitebox directly to your organization and train your internal team to operate the platform independently.

    Your team gains the ability to monitor, analyze, and improve your AI visibility autonomously, with us as your strategic partner whenever needed.

  • We partner seamlessly with agencies — whether they collaborate with you today or operate independently for their own client portfolio. As the exclusive Whitebox provider in DACH, we license the platform directly to agencies and equip them with the expertise needed to deliver GEO services at scale.

    This model empowers agencies to offer cutting‑edge GEO services, strengthens their value proposition, and ensures their clients gain a measurable advantage in AI-driven discovery, without replacing or disrupting the existing agency-client relationship.

  • For brands that lack in‑house capacity or simply want a fast, expert‑led solution, we take full operational ownership of GEO. Our team runs the entire Whitebox system on your behalf from setup to ongoing optimization. Ensuring your brand gains measurable visibility in AI‑driven discovery without adding internal workload.

    Our managed service is the “plug-and-play” path to GEO excellence.
    You get a fully equipped team. Analysts, strategists, and content specialists without hiring or training a single person.

    We do the heavy lifting. You get the results.